
1. 簡介
粉塵是指懸浮在空氣中的固體微粒,是保持地球溫度的主要因素之一,大氣中過多或過少的粉塵都將對環境產生災難性的影響。但在生活和工作中,生產性粉塵是人類健康的天敵,是誘發多種疾病的主要原因之一,特別是煤礦粉塵,一方面嚴重危害工人的身體健康,致使工人患塵肺??;另一方面粉塵濃度過高還潛伏著爆炸的危險。每年因為粉塵災害而造成的人員傷亡數量極大,也給國家造成了巨大的經濟損失。目前,國家環保部和煤礦安全監察局對粉塵危害非常重視,對作業場所的粉塵排放濃度制訂了相關標準,嚴格控制粉塵濃度,以減少粉塵危害。因此,及時有效地對作業場所的粉塵濃度進行監測,能更好地掌握粉塵濃度狀況,進行有效的除塵和降塵,對確保人身安全和提高環境質量發揮著極其重要的作用。目前,世界各國對粉塵濃度的測量技術都做了大量研究,研制了一系列粉塵監測儀器,
1.1 概述
在線式粉塵濃度監測系統HNAG1000-PM是粉塵排放進行連續監測的儀器系統裝置,具有實時報警功能,滿足企業對于工作車間粉塵濃度的監測需要,本方案對企業無監測系統作以下設計描述。
1.2 設計條件
設備名稱:在線式粉塵濃度監測系統
安裝位置:工作車間,存儲倉庫,化工廠,采煤等工作環境
監測項目:粉塵PM2.5
輸出單位:ug/m3
1.3 設計標準
本設計嚴格按照以下國家標準、規范:
GB3836.1-2010《爆炸性粉塵環境 第 1 部分:設備通用要求》
GB3836.4-2010《爆炸性粉塵環境 第 4 部分:本質安全型“i”保護的設備》
MT163 - 1997《直讀式粉塵濃度測量儀表通用技術條件》
在線式粉塵濃度監測系統簡介
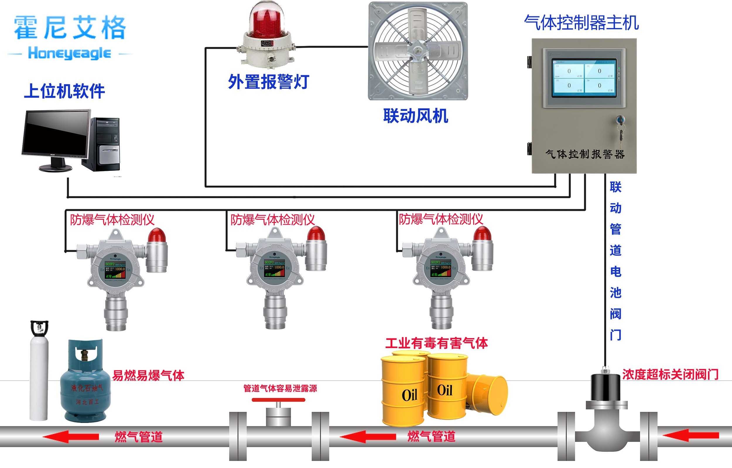
在線式粉塵濃度監測系統HNAG1000-PM由粉塵濃度傳感器、儀表、報警器、控制主機組成,實現工作車間的粉塵濃度在線檢測,實時報警,企業可實時掌握車間內的粉塵濃度。
采用光散射原理直接測量總粉塵濃度,測定數據就地顯示,同時輸出與安全監測監控系統相適應的頻率、RS485,4-20mA(二種信號任選一種),供監測系統處理,是固定安裝在作業場所的監測儀器。此傳感器可與安全監控系統聯網使用,也可單獨接電源使用。該傳感器由采樣頭、檢測裝置、單片機系統及抽氣系統組成。適用于飼料、礦山、水泥廠、電廠、煤礦、建筑工地、科研院所等粉塵作業場所中現場連續監測其大氣中的總粉塵濃度。能準確、及時地反映粉塵作業場所中粉塵的污染狀況。
粉塵濃度傳感器技術特點
額定工作電流小,大大減輕了現場總電源的負擔;
輸入電壓范圍寬,儀器在輸入電壓 12V~24VDC(本安電源)的范圍內均能正常工作;
可直讀空氣中粉塵顆粒物質量濃度;吸收消化了國內外先進的測塵技術,利用光散射原理對粉塵進行檢測,由微處理器對檢測數據進行運算直接顯示粉塵質量濃度并轉換成數據信號輸出;
采用紅外遙控調校傳感器各參數,實現不開蓋調節使調校更加簡單;
即時準確了解現場的粉塵濃度,還有 200-1000HZ 或者 RS485 信號、4-20MA 電流、0-5v電壓輸出, 檢測粉塵濃度趨勢變化,實現遠距離傳輸,還可以與各種標準的 200-1000HZ輸入的二次儀表連接。
粉塵濃度傳感器主要技術參數
(1)測定原理:光散射原理;
(2)測定對象:含有瓦斯或煤塵爆炸危險的煤礦井下或其它粉塵作業場所的粉塵質量濃度;
(3)測量誤差:≤±10%;
(4)總粉塵濃度測量范圍:0mg/m3~ 6000 mg/m3(可定制 );
(5)顯示方式:液晶顯示屏;
(6)信號輸出:4-20ma模擬信號,RS485 接口任選一種;
(7)工作電壓:12-24VDC(本安) 工作電流:≤56mA;
(8)采樣流量:2L/min;
(9)外形尺寸:270x145x73mm
(10)重量:1.6kg
(11)防爆形式:礦用本質安全型,防爆標志:ExibI
(12)使用環境:溫度:0- 40℃
相對濕度:≤95%;
大氣壓:80 kPa - 110kPa;
含有瓦斯或煤塵爆炸危險的煤礦井下或其它粉塵作業場所。
儀表裝置的作用是將粉塵濃度傳感器中的粉塵濃度數據通過連接該儀表實現濃度限值報警,并且可以起到一個頻率轉電流信號輸出的作用,可以實現與很多終端是 4-20ma、 RS485輸出的系統相連接的作用。報警器可實現現場聲光報警功能。
3.系統安裝與實施
3.1 安裝位置
在生產車間相關的粉塵檢測點懸掛或者儀器支架固定安裝。建議安裝在每個樓層的出塵點的位置。
3.2 儀器間要求
室內環境要求:溫度:0- 40℃;相對濕度:≤95%;大氣壓:80 kPa - 110kPa;
電源:12-24V DC。
4.注意事項:
(1)儀器盡量在室內放置,室外放置需要做好相關的防高溫、防雷擊、防雨水的防護措施,如若使用場所環境濕氣較大,會影響儀器的準確性,應做除濕處理。
(2)儀器長期不用應對儀器進行清掃,保持儀器潔凈并妥善保管。
(3)禁止使用本儀器要求的電壓范圍以外的電源。
實物圖





