深圳市霍尼艾格科技有限公司
電話:0755-84655796
手機:18948351965
傳真:0755-84653815
郵箱: 2361862972@qq.com

噴漆車間安裝可燃氣體報警器施工方案

《涂裝作業安全規程—噴漆室安全技術規定》(GB14444-2006)第5. 10
條規定:大型噴漆室宜設置多點可燃氣體報警器裝置,其報警濃度下限
值應調整在所監測的可燃氣體濃度(體積)爆炸極限下限 25%。
為什么噴漆房要安裝可燃氣體報警器呢?因為目前絕對多數噴漆房
都采用高溫烤漆,為了環保都采用燃氣供熱,這樣就會擔心燃氣管道發
生泄漏,裝在可燃氣體報警器在線實時監測。
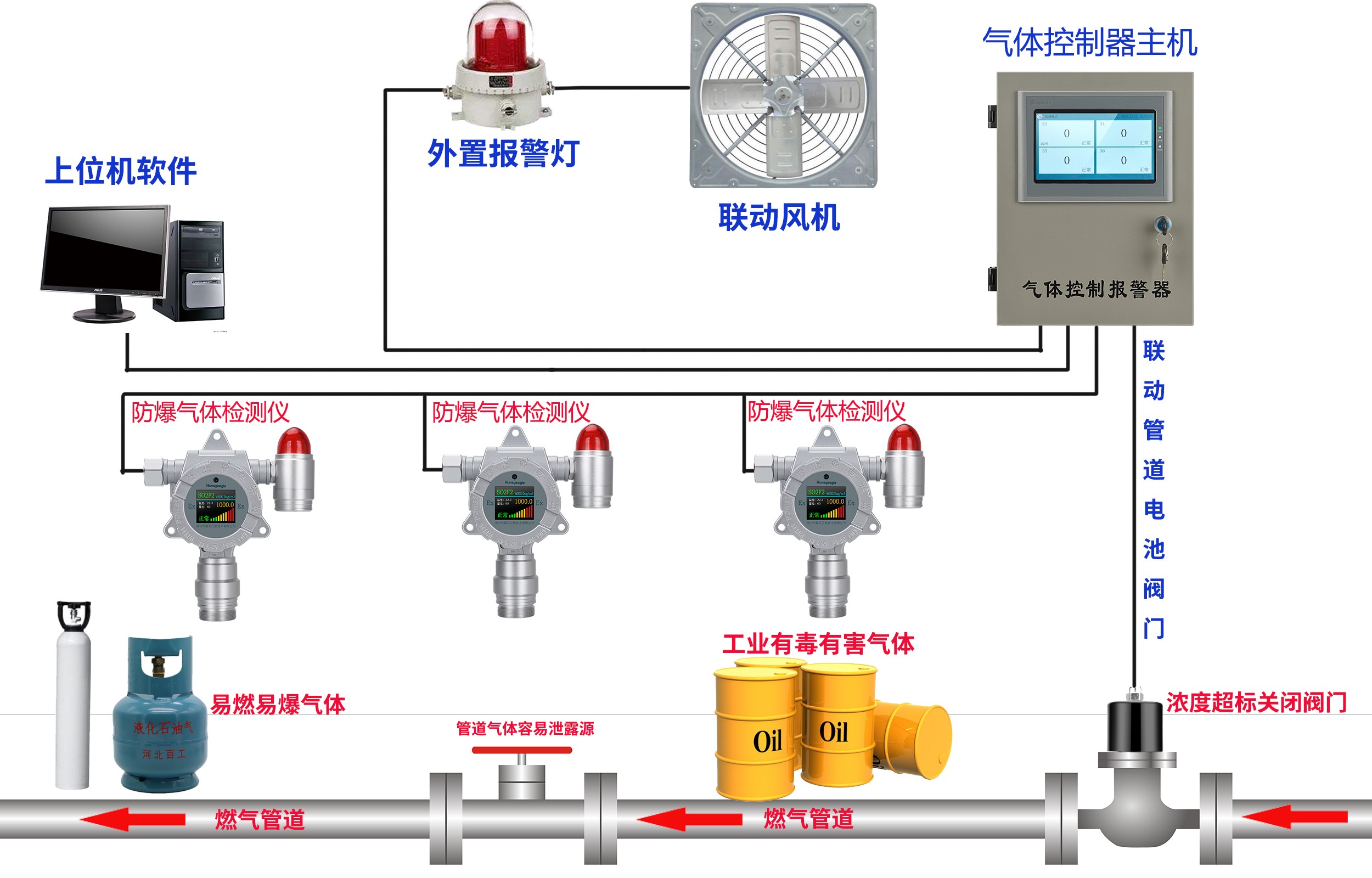
噴漆車間安裝可燃氣體報警器的數量是多少?首先根據面積確定安
裝幾個可燃氣體報警器,一般一個探測器覆蓋面積在 30-50 平方左右,
所以用戶可以根據自己的場所來確定幾個探測器。控制器是非防爆的,
一般安裝在值班室,實時顯示濃度以及報警提醒。我們的報警系統可以
聯動閥門、排風扇、噴淋、以及聲光報警燈。





