深圳市霍尼艾格科技有限公司
電話:0755-84655796
手機:18948351965
傳真:0755-84653815
郵箱: 2361862972@qq.com

煤礦中都會用到那些氣體檢測儀
煤礦井下采掘過程中從煤巖中涌出的有害氣體總稱為瓦斯,瓦斯的首要成分是CO、H2S、CH4等烴類化合物。近年來,我國煤礦屢次產生井下事端,傷亡人數超越悉數嚴重事端傷亡人數的一半。

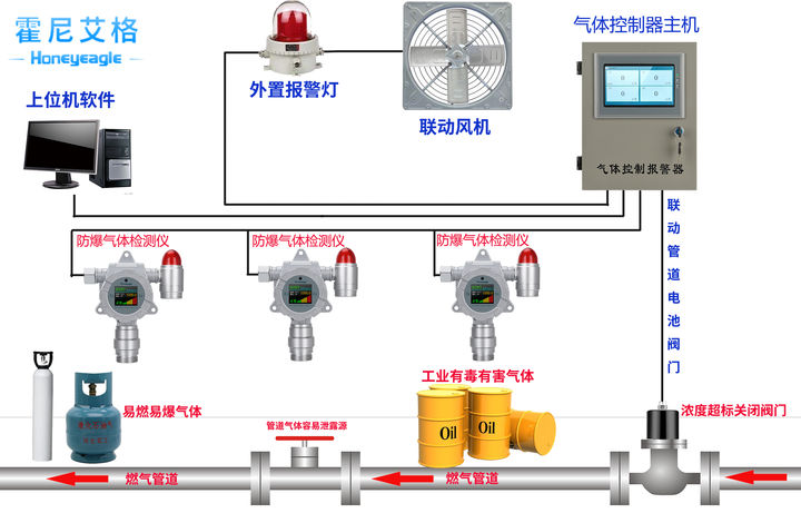
常見的井下瓦斯災禍首要有三種不同的類型:瓦斯爆破、瓦斯杰出和瓦斯焚燒。為防止煤礦事端的產生,井下氣體的檢測非常重要。
一、煤礦事端中的CO氣體檢測
煤礦產生火災或瓦斯、煤塵爆破事端時,都會產生大量的一氧化碳。而且在煤礦井下,CO也是引起瓦斯爆破的首要氣體之一。可見無論是瓦斯爆破產生的原因還是瓦斯爆破往后的產品都和CO有關。
CO是一種無色、無味、無嗅、毒性極強的氣體,比重為0.967,幾乎不溶于水,在正常狀態下性質不生動,當與空氣混合到達12.5%-75%時遇火能爆破。CO是一種有劇毒性的氣體,被人體吸入后會導致組織缺氧,抑制組織呼吸,危及人們的健康及安全。
《煤礦安全規程》規則在煤礦井下環境空氣中,CO最高容許濃度為0.0024%。別的,煤在低溫氧化階段產生CO,且CO的涌出量改變安穩,能客觀地反映煤炭的自燃基本規律,CO也是早期預測礦井火災的敏感指標。
HNAG1000系列一氧化碳氣體檢測儀是霍尼艾格運用十多年技術經歷,自主研制出產的一款功用強悍、外觀新穎、質量杰出的工業級一氧化碳氣體檢測儀表;實時在線監測,超支主動聲光報警,還可經過內置繼電器主動聯動設備,排除險情;并支撐4-20mA電流信號或RS485數字信號遠傳,溫濕度功用選配;HNAG1000系列一氧化碳氣體檢測儀選用霍尼艾格典型的家族式“盾形”外觀設計, GB50493-2009《石油化工可燃氣體和有毒氣體檢測報警設計規范》研制出產,并取得相關的CPA型式批準證書、國家防爆證和第三方計量證書和專利證書;

二、煤礦中甲烷CH4的檢測
煤礦事端中,瓦斯爆破和瓦斯焚燒造成火災占很大比例,而且二者常常伴隨產生。產生瓦斯爆破的首要原因是瓦斯在礦井中的集合,瓦斯的首要成分是甲烷(CH4),約占83-89%,它是在成煤過程中形成并儲存于煤層中的氣體,是煤礦井下損害最大的氣體。
甲烷氣體無色、無味、無嗅,密度為0.7164kg/m3,它本身無毒,對人體的首要損害是超限時能引起人窒息死亡,但它具有易燃、易爆等特色,與空氣混合到達必定濃度后,遇高溫火源引起焚燒或爆破,按體積計算,甲烷濃度在5.3-15.0%時具有爆破性,甲烷氣體在礦井中的積累成為困擾煤礦安全出產的嚴重難題。

在我國煤礦安全事端中,瓦斯爆破造成的傷亡占一切嚴重事端傷亡人數的50%以上,給國民經濟、公民的生命安全造成巨大損害。
《煤礦安全規程》規則用于井下甲烷氣體檢測的儀器以1%為警報限,由于甲烷氣體比較輕,在礦井下常常集合在頂棚鄰近或掘井工作面,這些當地又不合適安裝甲烷探測器,所以研究開發遠距離探測儀器來完成對甲烷濃度的監測是非常必要的,經過實時監測甲烷濃度是消除或減少瓦斯爆破的重要措施。

HNAG1000系列甲烷氣體檢測儀選用工業級鋁合金防爆外殼,堅固耐用;2.4英寸超大屏幕,完美顯示目標氣體、濃度、單位、指示燈工作狀態等各項參數;中英文、繁體,操作界面,合適一切人群;強壯聲光報警功用,三級報警點自在設置,當氣體濃度超支時,主動發出85dB以上的報警動靜。一起支撐一鍵消音;強壯的數據存儲功用,客戶可經過有線或無線連接,將數據打印或導出;國外原裝進口芯片,精度高、安穩性強、誤差率低;多種信號傳輸,兼容90%以上廠家的氣體報警控制器、PLC、DCS、DDC等上位機體系;全量程溫濕度補償,32位納米級微處理器+24位超高ADC收集芯片,保證產品在長期運行過程中的數據安穩;
霍尼艾格科技是專業從事可燃氣體報警器、可燃氣體探測器、氣體檢測報警器、安全環保檢測儀器和單個防護設備開發、出產和出售的高新技術企業,產品廣泛應用于冶金、石油、化工、電力、礦山、市政、交通、消防及環保等范疇




