深圳市霍尼艾格科技有限公司
電話:0755-84655796
手機:18948351965
傳真:0755-84653815
郵箱: 2361862972@qq.com

燃氣管道泄露為什么會爆炸,燃氣檢測儀如何檢測管道的燃氣xie?
2021年01月26日大連燃氣管道爆炸事故造成3人死亡、8人受傷。
1、安全燃燒必須是火等氣(這里的氣當然是燃氣了),不安全燃燒是氣等火;
2、最佳燃氣是燃氣和助燃氣(譬如空氣或者氧氣,等等)在最佳比例下的持續、穩定輸送(即燃氣和助燃氣都是可控的),而且燃燒尾氣必須能夠及時排放出去,家用灶具和熱水器的燃燒現在基本都是這種模式;
3、所謂的燃氣爆炸,必然是嚴重違背了上述原則,即泄漏的燃氣和助燃氣高度混合、且處于爆炸極限范疇濃度之內,而且必然是火種后置的。新聞報道說的管道爆炸,是一種粗線條的描述,因為爆炸不可能離管道太遠,只要有一定的距離,燃氣會快速稀釋、混入大氣層中的,也就是說,燃氣爆炸多是順著管道形成首次爆炸的,至于管道被炸裂后形成的二次、乃至多次后續爆炸,則往往是更不可控的,因為燃氣輸送大管道是中壓甚至高壓運行的,并不會因為爆炸而停止送氣,除非管道系統在智能閥門,檢測到異常流量或壓力降后自動關閉,更何況,自動控制系統被炸得找不見地兒的情形也是很多見。
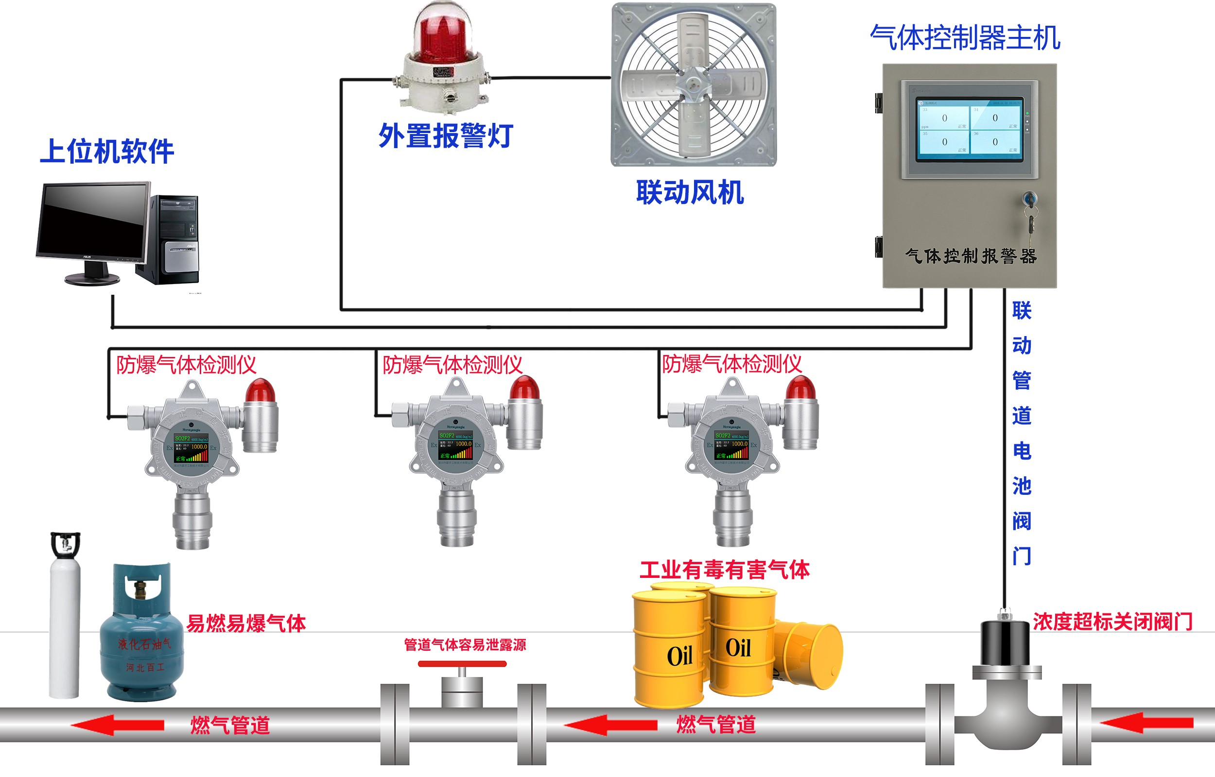
4、安裝燃氣檢測報警器24小時在線實時監測,一但燃氣有泄露燃氣檢測儀就會產生聲光報警。





