
深圳市霍尼艾格科技有限公司是專注于氣體檢測報警器,易燃、易爆、有毒有害氣體檢測報警設備、環境監測分析儀器和水質分析儀及提供完整的工業安全和環境監測系統系統解決方案的專業制造商,是集研發、設計、生產制造、銷售和服務于一體的國家高新技術公司,公司致力于成為國內最專業的現場檢測儀器及系統解決方案供應商。目前針對科研項目和實驗室產生的有毒有害氣體可燃氣體做出了相應的解決方案。

1.根據實驗要求,在實驗室使用的化學藥品種類繁多、且大都為易燃易爆和劇毒物品,有些實驗還排放劇毒物質。且實驗室有使用頻繁,人員集中流動性大等特點;
2.實驗室很多硬件設備落后,亂設防護門窗、堵塞安全通道;安全資金投入不足、安全設施陳舊落后、不能滿足要求,缺乏應急系統。
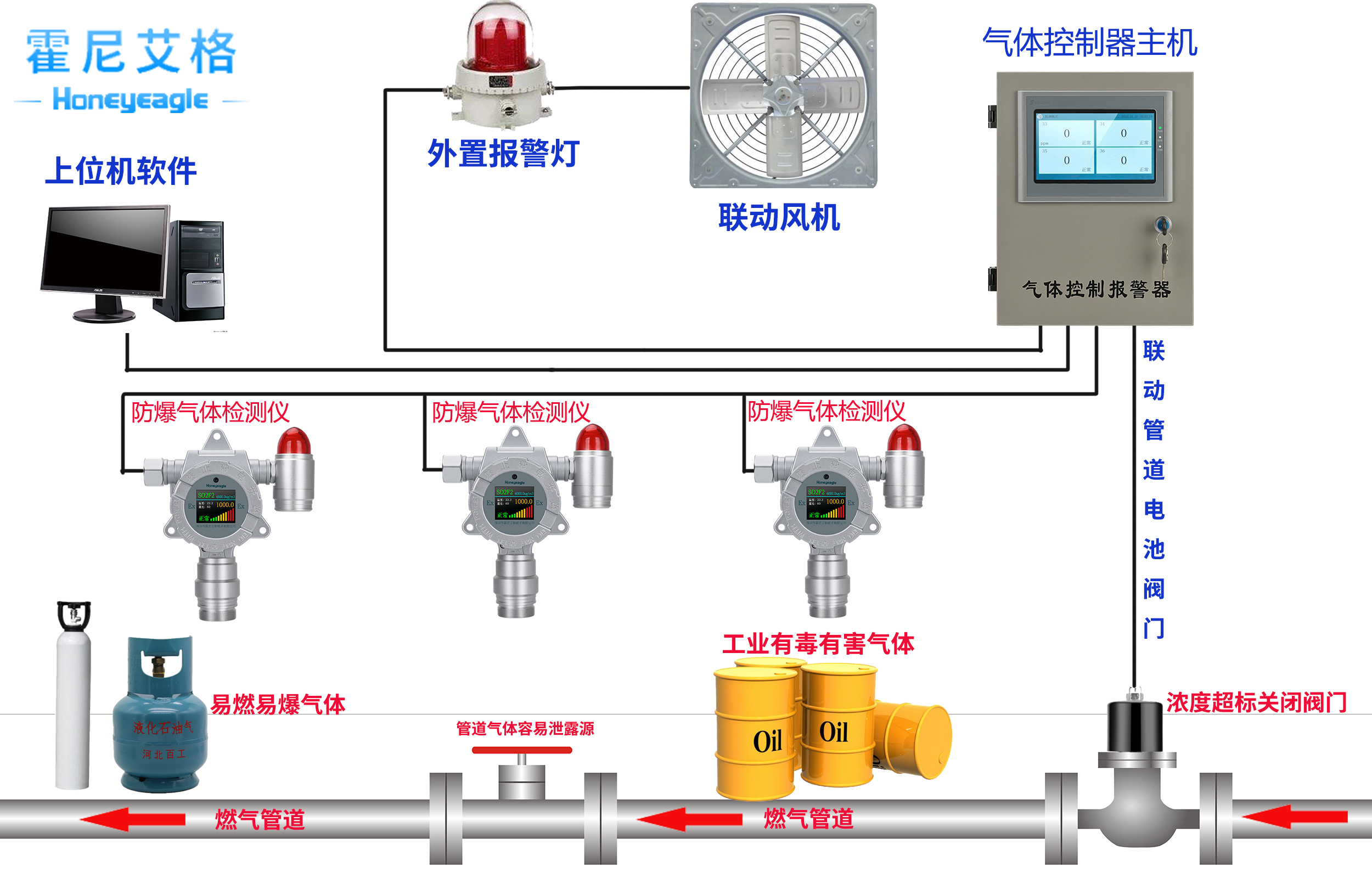
在實驗室作業環境中,存在實驗氣體泄漏,作業中產生其他有毒、有害氣體,危害人身財產安全,就需對現場環境進行有效的監控,包括實驗室氣體存放區域、實驗室作業區域,根據國家環境安全要求,可安裝我公司生產的氣體探測器和控制器,經網絡連接傳輸到控制中心,有效地對實驗室進行監管,確保安全。即當有毒有害、易燃易爆氣體超過報警值后,發出聲光報警,報警控制器同時發出聲光報警,控制中心也可監控到信息,進行及時的防護,以確保實驗室人員安全。

霍尼艾格將以“打造國內工業安全及環境監測系統解決方案領導品牌”為企業愿景,以完善氣體檢測及系統解決方案產品功能和創造安全、環保的工作生活環境為企業使命,全力以赴為客戶創造價值,共襄成功。
更對氣體檢測儀相關知識請關注霍尼艾格科技官網,或者撥打客服熱線:0755-84655796




