
一、行業概述
市政工程通常指城市地下管廊,是實施統一規劃、設計、施工和維護,建于城市地下用于市政公用管線的市政公用設施。施工過程中工作人員實際就是在密閉環境或者密閉空間作業,用人單位密閉空間作業的職業危害防護尤為重要。管道下路與排水管道輸送的生活污水、工業廢水中所含的有機和無機物質,在密閉的管道中,在厭氧的條件下受微生物的作用,會產生各種有毒有害、易燃易爆氣體,比如硫化氫、甲烷、一氧化碳等,當氣體達到一定濃度時,會給作業工人造成人身傷害,也會因遇到明火發生爆炸,對環境造成影響或傷及周圍群眾。
地下管道的危害:在井下和地下管廊中比較常見下水道和管廊中的物質在缺氧狀態下會發酵產生硫化氫(H2S)、氨氣(NH3)、甲烷(CH4)和 一氧化碳(CO)氣體。人們聞到的惡臭性氣體就是硫化氫和氨氣的味道。
氨氣、一氧化碳和硫化氫屬于有毒氣體,對人體的危害很大,如果環境中的這些氣體含量比較大,人員就會出現中毒反應。底下管道網是一個密閉空間與多種氣體交匯的場所,為了充分保障管廊內環境安全,需要對其內部環境進行監測,以達到實時自動監測地下管廊內的環境,其重要性不言而喻。
城市綜合建設于地下,主要用于容納城市工程管線,在通風效果不佳或長期半封閉的狀態下,氧含量受環境影響容易比大氣中稀薄。缺氧環境對于巡檢人員來說就比較危險了,一不小心則會造成意外事故發生,所以需要實時監測地下管廊中氧氣的含量。而城市污水、管廊積水坑內的污水,長期發酵,可能產生一定數量硫化氫和甲烷,日積月累,也可能形成安全隱患(硫化氫、氨氣、二氧化碳都會引起巡線人員中毒,而甲烷則可能形成爆炸性混合氣體而直接威脅到管廊自身安全)。綜合國家標準及上面的介紹,可以看出,地下管廊需要檢修與維護前應設置氧氣、硫化氫、氨氣、二氧化碳探測器及甲烷探測器預防危險所在。

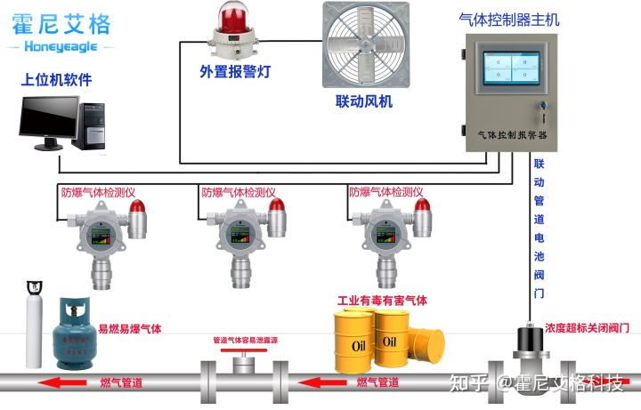
霍尼艾格科技,用不斷創新的科技為廣大企業的安全生產保駕護航!更多氣體檢測方案或 粉塵檢測方案請電話聯系田經理:15361572513




