
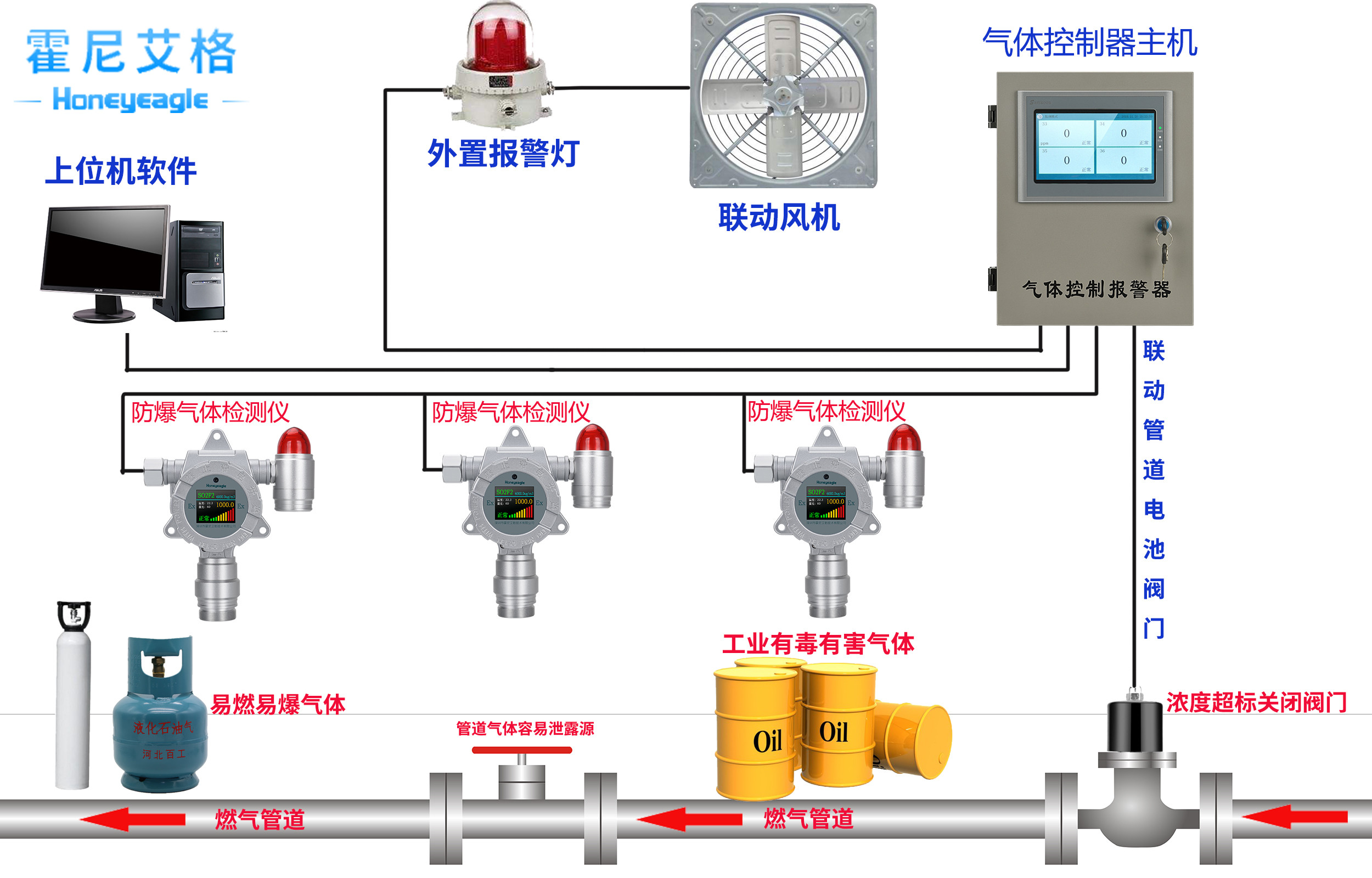
霍尼艾格出廠的固定式一氧化碳檢測儀:
HNAG1000-CO,適用于各種環境中的一氧化碳體濃度和泄露實時準確檢測,采用進口電化學傳感器和微控制器技術. 響應速度快,測量精度高,穩定性和重復性好等優點. 防爆接線方式適用于各種危險場所, 并兼容各種控制報警器, PLC, DCS等控制系統, 可以同時實現現場報警預警, 4-20mA標準信號輸出,繼電器開關量輸出; 完美顯示各項技術指標和氣體濃度值; 同時具有多種極強的電路保護功能, 有效防止各種人為因素, 不可控因素導致的儀器損壞;

由于一氧化碳氣體報警器體積小,內部微處理傳感器是一種高精度傳感器,人性化設計使用簡單,但在我們的使用過程中,為了使一氧化碳氣體報警器發揮更好的效果,我公司氣體報警器廠商提醒每個人在使用時必須注意以下四點不容忽視:
1.注意定期校準和測試:毒性和有害氣體報警器也采用比較方法,如其他分析儀器一樣。因此,必須隨時校準儀器。
2.注意各種傳感器的使用壽命:一般而言,在便攜式儀器中,LEL傳感器的使用壽命通常可以使用三年左右;電化學傳感器的使用壽命取決于電解質的干燥,因此如果不使用很長時間,低溫環境下的密封可以延長使用壽命。由于固定儀器體積較大,傳感器壽命也較長。光電離探測器壽命為4年或4年以上,電化學特異性氣體傳感器壽命一般為1~2年,一氧化碳探測器壽命約為1年。
3.應注意不同傳感器之間的檢測干擾:一般而言,每個氣體檢測器對應于特定的檢測氣體,因此在選擇氣體傳感器時,應盡可能了解其他氣體的檢測干擾。
4.在選擇和購買一氧化碳氣體報警器時四個主要因素。注意儀器的濃度測量范圍:一氧化碳探測器具有固定的范圍。只有當測量在測量范圍內完成時,儀器才能準確測量。

一氧化碳檢測儀普通應用多的地方就是地下車庫停車場,比較容易產生CO,并且如果沒有霍尼艾格的一氧化碳氣體檢測儀,一旦車庫的CO濃度超標,人長期在這樣的環境下很容易中毒。霍尼艾格CO濃度探測器可以準確的檢測實時的CO濃度,并且當濃度超標時聯動風機,講多余的汽車尾氣排出,為大家的生命安全保駕護航。霍尼艾格氣體檢測儀,愿安全與您同在。
更多氣體檢測儀相關知識,請關注霍尼艾格官網




