
一般作為某些化學反應和蛋白質自然分化過程的產品以及某些天然物的成分和雜質,而常常存在于多種生產過程中以及自然界中。如采礦和有色金屬鍛煉。煤的低溫焦化,含硫石油開采、提煉,橡膠、制革、染料、制糖等工業中都有硫化氫發生。開挖和整治沼澤地、水溝、印染、下水道、隧道以及清除廢物、糞便等作業,還有天然氣、火山噴氣、礦泉中也常伴有硫化氫存在。
易燃,與空氣混合能構成爆破性混合物,遇明火、高熱能引起燃燒爆破。與濃硝酸、發煙硫酸或其它強氧化劑劇烈反應,發生爆破。氣體比空氣重,能在較低處分散到恰當遠的當地,遇明火會引起回燃,有毒,吸入會引起急性中毒反應,設備硫化氫報警器,有用避免中毒事件發生。
損害:
(1)觸摸較高濃度硫化氫后可呈現頭痛、頭暈、乏力、共濟失調,可發生輕度認識妨礙。常先呈現眼和上呼吸道刺激癥狀。
(2)觸摸高濃度硫化氫后以腦病表現為顯蓍,呈現頭痛、頭暈、易激動、步態踉蹌、煩躁、認識含糊、譫妄、癲癇樣抽搐可呈全身性強直一陣攣發生等;可突然發生昏倒;也可發生呼吸困難或呼吸間斷后心跳間斷。眼底查看可見個別病例有視神經乳頭水腫。部分病例可一起伴有肺水腫。 腦病癥狀常較呼吸道癥狀的呈現為早??赡芤虬l生粘膜刺激作用需求必定時間。
(3)觸摸極高濃度硫化氫后可發生電擊樣去世,即在觸摸后數秒或數分鐘內呼吸驟停,數分鐘后可發生心跳間斷;也可當即或數分鐘內昏倒,并呼吸聚停而去世。去世可在無警惕的情況下發生,當察覺到硫化氫氣味時可當即嗅覺損失,少量病例在昏倒前瞬間可嗅到令人作嘔的甜味。去世前一般無先兆癥狀,可先呈現呼吸深而快,隨之呼吸聚停。

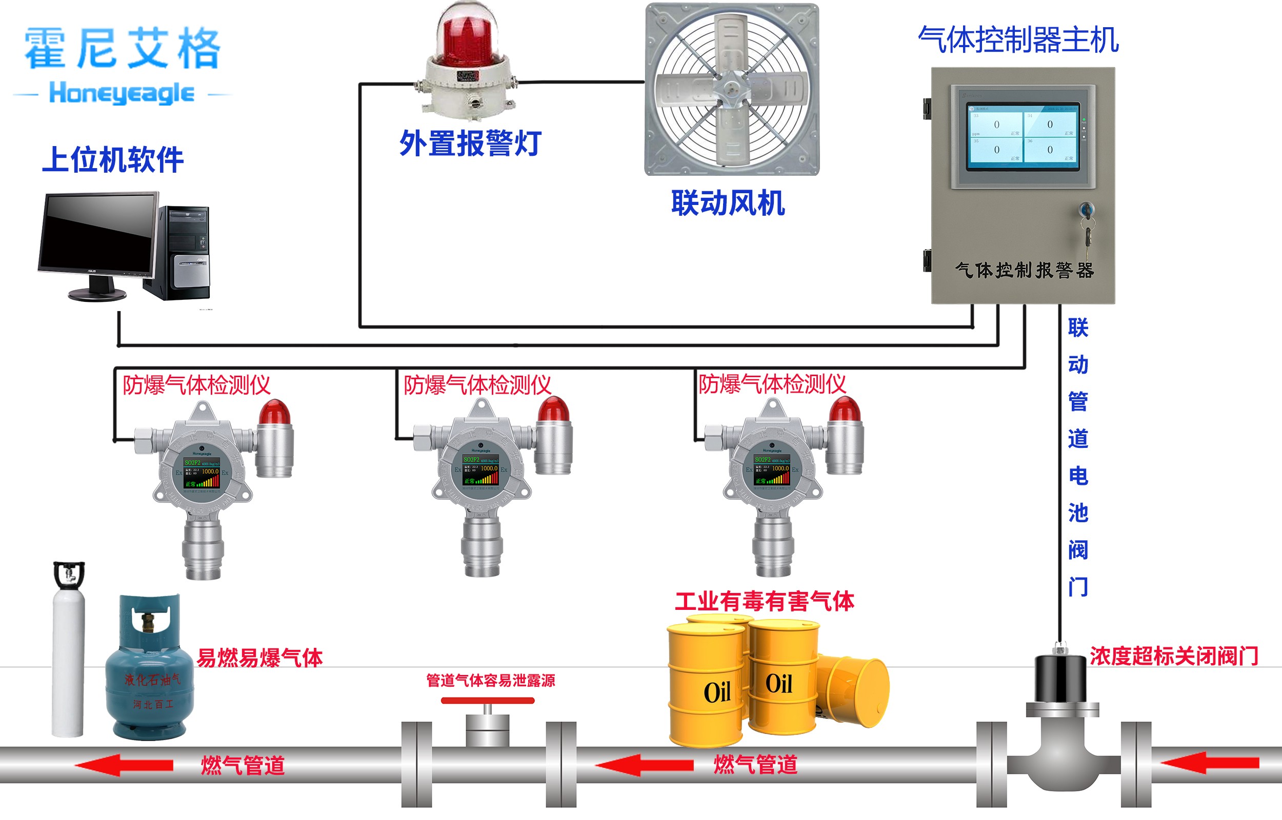
HNAG6500硫化氫報警控制器是總線制散布的智能型硫化氫走漏報警設備,當硫化氫濃度百分比抵達報警設定值時,該控制器宣布聲光報警,提示值班人員采取安全措施,一起提供輸出接點可聯接自動打開的安全設備,避免燃爆事端的發生,保證生命和工業的安全。檢測區域為16個監測點以內,配接本公司HNAG1000-H2S硫化氫探測器。
HNAG1000-H2S硫化氫報警器具有黑匣子功能,即探測器報警、毛病信息自動存檔,掉電不丟掉,可存放報警類型、報警時間以及報警探測器地址信息。用戶可在控制菜單中查詢各種信息,液晶顯示,全中文菜單操作,智能化規劃,運用方便快捷。




