
如氣體泄漏時不能及時發現和處理,會給食堂及工作人員帶來災難性危害。按照《工作場所可燃氣體檢測報警裝置設置規范》的要求,食堂、餐廳屬于泄漏釋放源可燃氣體工作場所,必須配置可燃氣體報警儀,依照天然氣使用的相關管理規定,食堂、餐廳在設置燃氣泄露報警器
同時要備有燃氣泄露緊急切斷閥,以及強制排風裝置,當儀器檢測到燃氣泄露時應及時開啟風機排風和關閉燃氣管道的安全保護措施,
降低工作場所內積聚的可燃氣體濃度,防止爆炸或火災的發生。因此研究食堂可燃氣體的報警聯動保護具有重要意義。
1 、可燃氣體報警器介紹
1.1 可燃氣體報警其分類
可燃氣體報警器,按照使用環境的不同,可以分為:家用可燃氣體報警器和工業用氣體報警器。家用報警器主要為防止煤氣爆炸和煤氣中毒事故的發生,用于家庭煤氣泄漏的檢測。工業用氣體報警器包含工業用便攜式可燃氣體報警器和工業用固定式可燃氣體報警器。便攜式可燃氣體報警器集探測器和控制器為一體,由現場工作人員手持用,小巧靈活,便于攜帶,但是不能與其他設備連接。
工業用固定式可燃氣體報警器由探測器和控制器組成。按照傳感器的不同,可以分為:熱導式可燃氣體報警器,由于不同氣體的熱導系數和熱傳導速率不同,當氣體以穩定的速度進入儀器,當被測氣體的濃度發生變化時,報警器內的鉑熱電阻絲的阻值也會隨之變化;紅外式可燃氣體報警器,根據不同氣體吸收波長不同的原理制成,優點是反應靈敏、抗中毒性好;缺點是成本高、結構較為復雜;催化燃燒式可燃氣體報警器,采用惠斯通電橋原理,環境中的可燃氣體與感應電阻發生燃燒,使感應電阻的阻值發生變化,打破了報警器內電橋的平衡狀態,電橋會輸出一個與可燃氣體濃度成正比的電壓信號;半導體式可燃氣體報警器,利用電導率隨環境不同而發生改變的原理制成的,通過電流變化來激發報警器電路。優點是反應靈敏、價格低廉;缺點是受環境影響大,穩定性較差,測量精確度較低。
1.2 可燃氣體報警器檢測對象
可燃氣體報警器的主要檢測對象是可燃氣體,包括甲烷、乙烷、丙烷、丁烷、乙烯、丙烯等有機氣體和氫氣等無機氣體。當氧氣或空氣與可燃氣體混合達到一定體積分數時,在遇到明火的情況下會發生爆炸現象,達到發生爆炸所需體積分數的最小值稱為爆炸極限,在可燃氣體報警器中測量單位是用%LEL來表示的。例如某氣體報警器的100%LEL顯示表示的是這種氣體發生爆炸所需的最低的體積分數。
可燃氣體報警器廣泛應用于冶金、石化、交通、賓館、市政煤氣等行業和消防部門中。當空氣中可燃氣體濃度達到一定量時,報警器就會自動報警,然后做出排風或使截止閥產生一定的動作反應,從而達到防止火災或中毒事故發生的作用。
2、 可燃氣體報警器聯動保護安裝的必要性
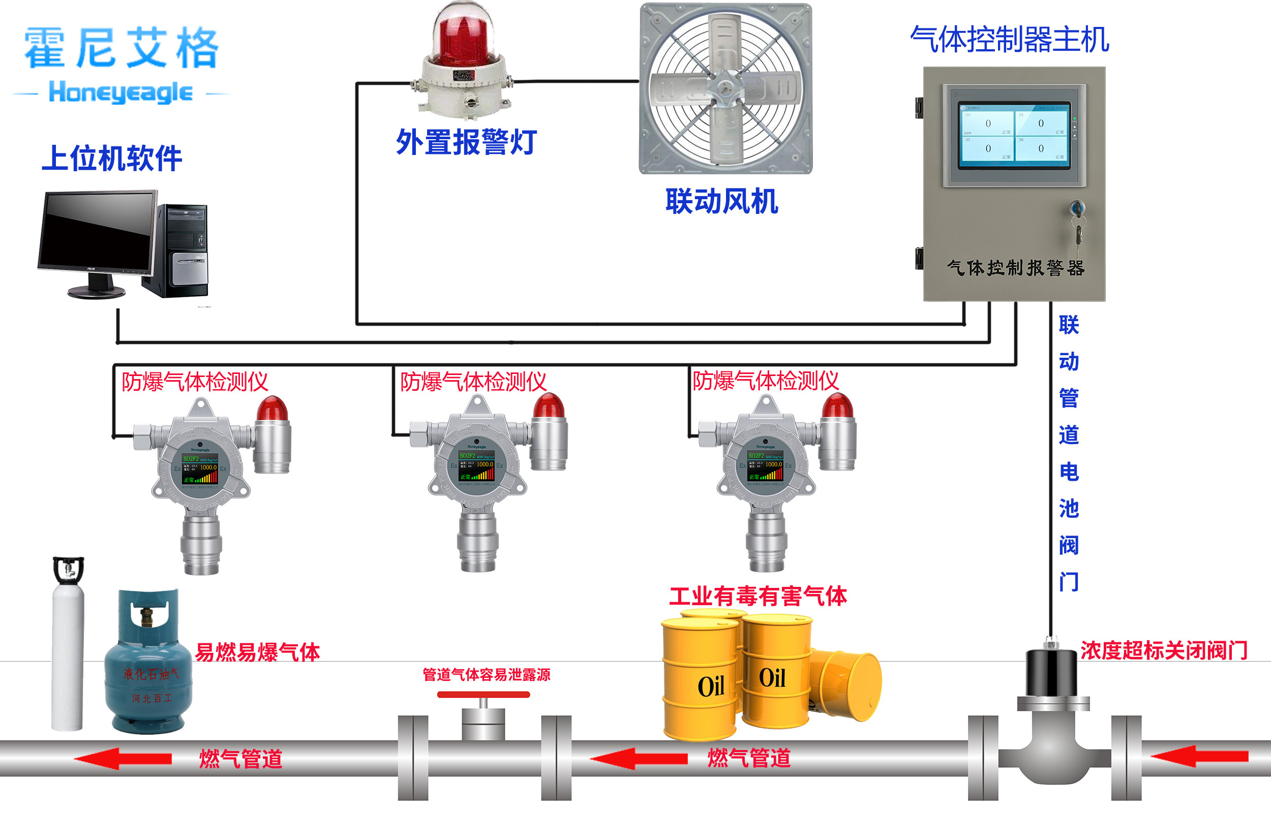
可燃氣體報警器實際上是氣體泄露檢測報警儀器。當使用天然氣的廚房中可燃性氣體發生泄露時,氣體報警器檢測到的可燃性氣體濃度如果達到了報警器設置的報警值,可燃氣體報警器就會發出聲或光的報警信號,以提醒并采取人員疏散、強制排風、切斷天然氣供給等安全措施。而報警器聯動保護裝置可聯動相關的聯動設備如風機、電磁閥等,防止發生爆炸、火災、中毒等事故,有效保障食堂安全。

3、 可燃氣體報警器聯動保護方案介紹
在食堂天然氣管道上加裝防暴緊急切斷電磁閥,并與原有的可燃氣體報警器聯機,構成聯動防護。
可以選用電磁閥為防爆型電磁閥、材質為不銹鋼、220V交流供電的緊急切斷電磁閥,公稱直徑在DN50,DN20之間,具體大小按照實際食堂廚房供氣管線為準,割開管線,焊接法蘭盤,然后法蘭式安裝緊急切斷電磁閥,最后連接220V交流電源線。其零線、N可直接接入緊急切斷電磁閥的零線端子,火線、L接入可燃氣體控制器的高限值端子兩個端子可從可燃氣體控制器的另外一個高限值端子引出電源線接入緊急切斷電磁閥的火線端子,從而構成可燃氣體報警裝置聯動電磁閥系統。
該方案的工作原理是正常情況下,可燃氣體控制器的高限值端子處于常開狀態,220V交流電被阻斷,無法輸出到緊急切斷電磁閥。電磁閥沒有加電,處于導通狀態時天然氣正常使用;當可燃氣體控制器檢測到有天然氣泄漏時,可燃氣體控制器的高限值端子立即吸合,處于閉合狀態,接通220V交流電并輸出到緊急切斷電磁閥,電磁閥加電,電磁閥動作切斷管道中的天然氣,起到緊急情況下自動關斷天然氣的作用,防止天然氣泄漏事故的進一步擴大。
在食堂天然氣管道上加裝防爆緊急切斷電磁閥的基礎上,安裝防爆型軸流風機和聯動風機控制箱,并與原有的可燃氣體報警器聯機,構成聯動風機防護系統,形成對天然氣泄漏的雙重保護。
該方案可以選用防爆型、220V交流供電的軸流風機,公稱直徑具體大小按照實際食堂廚房大小進行配置。軸流風機安裝在食堂廚房屋頂30cm,80cm處,開墻挖孔,固定好軸流風機,選擇合適的地方安裝風機聯動控制箱。風機聯動控制箱可實現自動和手動控制風機啟動和停止操作,最后連接220V交流電源線。由于風機屬于大功率用電設備,不能與可燃氣體報警裝置直接連接,必須通過風機聯動控制箱控制軸流風機的啟動和停止。
該方案工作原理是,在正常情況下,可燃氣體控制器的低限值端子處于常開狀態,220V交流電被阻斷,無法輸出到風機聯動控制箱的繼電器線圈上。當聯動風機沒有加電時,風機不啟動;當可燃氣體控制器檢測到有天然氣泄漏時,可燃氣體控制器的低限值端子立即吸合,處于閉合狀態,接通220V交流電并輸出到風機聯動控制箱的繼電器線圈上,風機聯動控制箱輸出220V交流電到聯機風機輸入端,風機啟動將泄漏的天然氣排出室外,起到安全防護作用。特殊情況下食堂廚房需要通風換氣時,可手動啟動風機運行,換風結束后~手動停止風機運行。
二個方案在實現時,都要對原有的可燃氣體報警裝置進行一次全面的維護維修,對缺失的可燃氣體探測器補全,檢驗不合格的可燃氣體探測器要進行更換,對位置不合適的可燃氣體探測器要重新換位安裝,保證改造后的可燃氣體報警系統能有效的工作。
4、 總結
可燃氣體報警器聯動裝置能否有效實現,關鍵看其能否實現聯動電磁閥和聯動風機,以及廚房爐灶風機能否作為聯動風機使用,食堂廚房內的天然氣管道上能否安裝緊急切斷電磁閥。應用中注意報警聯動裝置的安裝位置,盡量安裝在便于觀察維護的視野之內,周圍不要有對設備儀器正常工作產生影響的強電磁場,并且要定期對報警設備進行檢查。通過以上方案,對廚房設備和部分管線進行加裝改造后,可以實現可燃氣體報警聯動,有效保障食堂安全。




