
深圳市霍尼艾格科技有限公司針對城市管廊項目有針對性的做出了一套完整的氣體檢測方案。接下來聊聊城市管廊項目的一些相關要求和技術指標。
一、什么是管廊,管廊是啥
1.綜合管廊:建于地下用于容納兩種及以上工程管線的構筑物及附屬設施;
2.入廊管線:敷設于綜合管廊內的給水、雨水、污水、再生水、天然氣、熱力、電力、通信等各類城市工程管線;
二、管廊氣體監測意義
地下管廊裝有各種線信號線、熱力管、燃氣管、電信管道、給水管道、電力管道等等,是一個多種信號與傳輸對象交匯的場所,為了充分保障管廊內環境安全,需要對其內部環境進行監測,以達到實時、自動監測地下管廊內的環境,其重要性不言而喻。
三、城市管廊氣體:氧氣(O2)、硫化氫(H2S)、甲烷(CH4)、一氧化碳(CO)等等,入廊人員進入之前,要確定這些氣體的濃度是否符合安全要求。
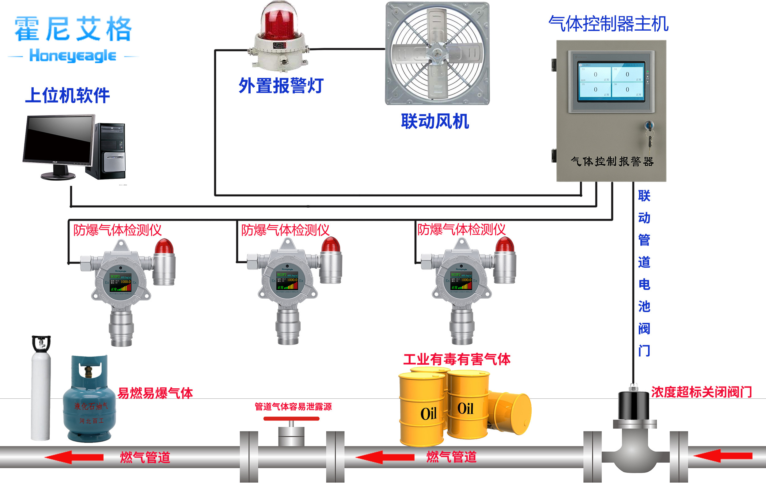
四、管廊環境與設備監控系統環境參數內容及檢測要求標準
環境與設備監控系統環境參數檢測內容、報警設定值應符合現行國家標準《城鎮綜合管廊監控與報警系統工程技術標準》GB/T 51274和《密閉空間作業職業危害防護規范》GBZ/T205的規定。主要環境參數報警設定值應符合以下規定:
1.溫度:40℃-5℃ 不含監控中心;
2.濕度:滿足設計要求 設備、材料防潮保護要求;
3.氧氣濃度:大于等于18%,小于等于22%(體積分數);
4.硫化氫濃度:小于等于10mg/m3;
5.甲烷一級報警濃度:小于等于1%(體積百分數);甲烷二級報警濃度:小于等于2%(體積百分數);
6.集水坑水位:滿足設計要求;
五、霍尼艾格管廊氣體檢測儀
霍尼艾格地下管廊氣體檢測儀是地下市政管廊項目里,重要的安防產品,也是檢測地下處理里面氧氣、甲烷、硫化氫等可燃氣體、有毒有害氣體的儀器。以下是霍尼艾格儀器的作用:
1、管廊氣體檢測儀是用來監測管廊里是否有可燃氣體、有毒有害氣體濃度含量的設備。
2、管廊氣體檢測儀通過實時在線檢測氣體濃度含量,來保證地下管廊項目運營的安全性,能夠避免爆破爆燃、中毒事故、設備腐蝕等情況的發生。




