深圳市霍尼艾格科技有限公司
電話:0755-84655796
手機:18948351965
傳真:0755-84653815
郵箱: 2361862972@qq.com

化工廠為什么要測三氧化硫
為什么要檢測三氧化硫?
三氧化硫是一種具有影響性臭味和強腐蝕性的氣體,主要影響人體的皮膚、呼吸道粘膜,從而引起二次損傷,長時間影響則會構成緩慢支氣管炎、肺氣腫等癥狀。一起,三氧化硫也會對大氣環境構成污染,是構成酸雨的主要成分。因而,化工廠中對產生的酸霧氣體進行檢測對錯常有必要的。

三氧化硫檢測儀哪家有?
為監測三氧化硫氣體,霍尼艾格推出HNAG1000系列在線式三氧化硫檢測儀。霍尼艾格在線式三氧化硫檢測儀中心采樣原裝進口氣體傳感器,運用霍尼艾格獨有算法和技能進行二次開發,專為化工廠中產生的三氧化硫氣體,作防備測走漏裝置監測運用。
三氧化硫檢測儀作業原理:

霍尼艾格HNAG1000系列三氧化硫檢測儀,24小時實時在線監測產生走漏的三氧化硫氣體。當三氧化硫氣體產生走漏時,檢測儀檢測剖析進入氣室的三氧化硫氣體。經過檢測剖析進入的三氧化硫氣體濃度,耗費傳感器內部的電解液,經過耗費電解液的多少,來表現三氧化硫氣體的濃度,再經過數字信號進行實時反饋。
三氧化硫檢測儀的采樣方法:
針對化工廠中所產生的三氧化硫氣體,那怎樣對三氧化硫氣體進行檢測呢?霍尼艾格在線式三氧化硫檢測儀依據用戶不同的檢測場所,可分為分散式、管道式、泵吸式三種采樣方法來對走漏的三氧化硫氣體進行實時在線監測。監測空氣中的三氧化硫氣體,可分別用分散式、泵吸式來進行采樣;檢測管道中可用管道式、泵吸式(流通式)來進行采樣。
三氧化硫檢測儀怎樣裝置?
依據用戶現場的實踐檢測需求,選擇契合監測的采樣方法后,如分散式采樣,將在線式三氧化硫檢測儀裝置固定在離走漏源最近的當地。當三氧化硫氣體產生走漏時,便利三氧化硫檢測儀快速的檢測到走漏的氣體濃度,并在設定的報警點上,主動進行報警,提高安全系數。運用管道式采樣時,則需要在管道上開孔,與檢測儀管道式的螺紋m45x1.5,擰合后,直接進行采樣檢測。

三氧化硫檢測儀有什么功能?
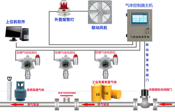
霍尼艾格在線式三氧化硫檢測儀除了實時在線監測三氧化硫氣體濃度外,還可以輸出4-20mA、RS485等信號,便利與PLC、DCS等體系進行對接。其次,還可輸出繼電器信號,便利與風機、閥門、噴淋體系等設備進行聯動,當氣體超標時,主動啟動/關閉聯動的設備。
三氧化硫檢測儀的應用:




