
工業生產由于其本身的特殊性和復雜性,很容易出現各式各樣的氣體危害,硫化氫就是其中一種十分常見但危險的工業廢氣,也是十分容易出現意外事故的源頭之一,所以我們對此要保持非常地警覺。今天我就向大家系統地介紹,硫化氫是如何形成,會對我們產生哪些危害,以及我們應該如何進行預防。
??在采礦、冶煉、甜菜制糖,制造二硫化碳、有機磷農藥,以及皮革、硫化染料、顏料、動物膠等工業中都有硫化氫產生;有機物腐敗場所如沼澤地、陰溝、化糞池、污物沉淀池等處作業時均可有大量硫化氫逸出,作業工人中毒并不罕見。

??按吸入硫化氫濃度及時間不同,臨床表現輕重不一。輕者主要是刺激癥狀,表現為?流淚、眼刺痛、流涕、咽喉部灼熱感,或伴有頭痛、頭暈、乏力、惡心等癥狀。檢查可見眼結膜?充血、肺部可有干音,脫離接觸后短期內可恢復;中度中毒者粘膜刺激癥狀加重,出現咳嗽、胸悶、視物模煳、眼結膜水腫及角膜潰瘍;有明顯頭痛、頭暈等癥狀,并出現輕度意識障礙,肺部聞及干?性或濕性羅音。
??X線胸片顯示肺紋理增強或有片狀陰影;重度中毒出現昏迷、肺水腫、唿吸循環衰竭?,吸入極高濃度(1000mg/m‘以上)時,可出現“閃電型死亡”。嚴重中毒可留有神經、精神后遺癥。
??(1)改革工藝,如改革鞣革液配方,減少硫化鈉用量,應用新鞣革液如嚴硫酸鈉、霞石等或采用酶法脫毛可減少或消除硫化氫的危害。
??(2)加強密閉、通風,經常測定車間硫化氫濃度(可用醋酸鋁鈉濾紙測定,濾紙變黑色即說明其存在)。
??(3)硫化氫排放之前,應采用凈化措施,使之通過堿液回收,含硫化氫的廢水可用氯化鈣或硫酸鐵和石灰的混合液中和;含硫化鈉的廢水應嚴格防止與酸接觸,以免放出硫化氫。
??(4)加強個人防護。工人進入硫化氫工作場所時,應先對環境毒情檢測,采取通風置換、戴防毒面具等措施。進入井、坑作業,應帶好和拴牢安全帶,佩戴氧氣唿吸器面具,使用信號聯系,并有專人監護。
??(5)硫化氫的生產作業:要按工藝嚴細操作,防止失控;回收硫化氫、檢修、停車、開車和處理異常操作等,應有控制中毒發生的措施。
??(6)就業前要體檢,就業后定期體檢,對有神經、唿吸系統疾患、眼睛等器官有明顯疾患者,不應從事硫化氫的作業。
??(7)類似作業,平時要充分做好全員防毒準備,加強防中毒事故演習,避免一旦事故發生后,擴大危害。
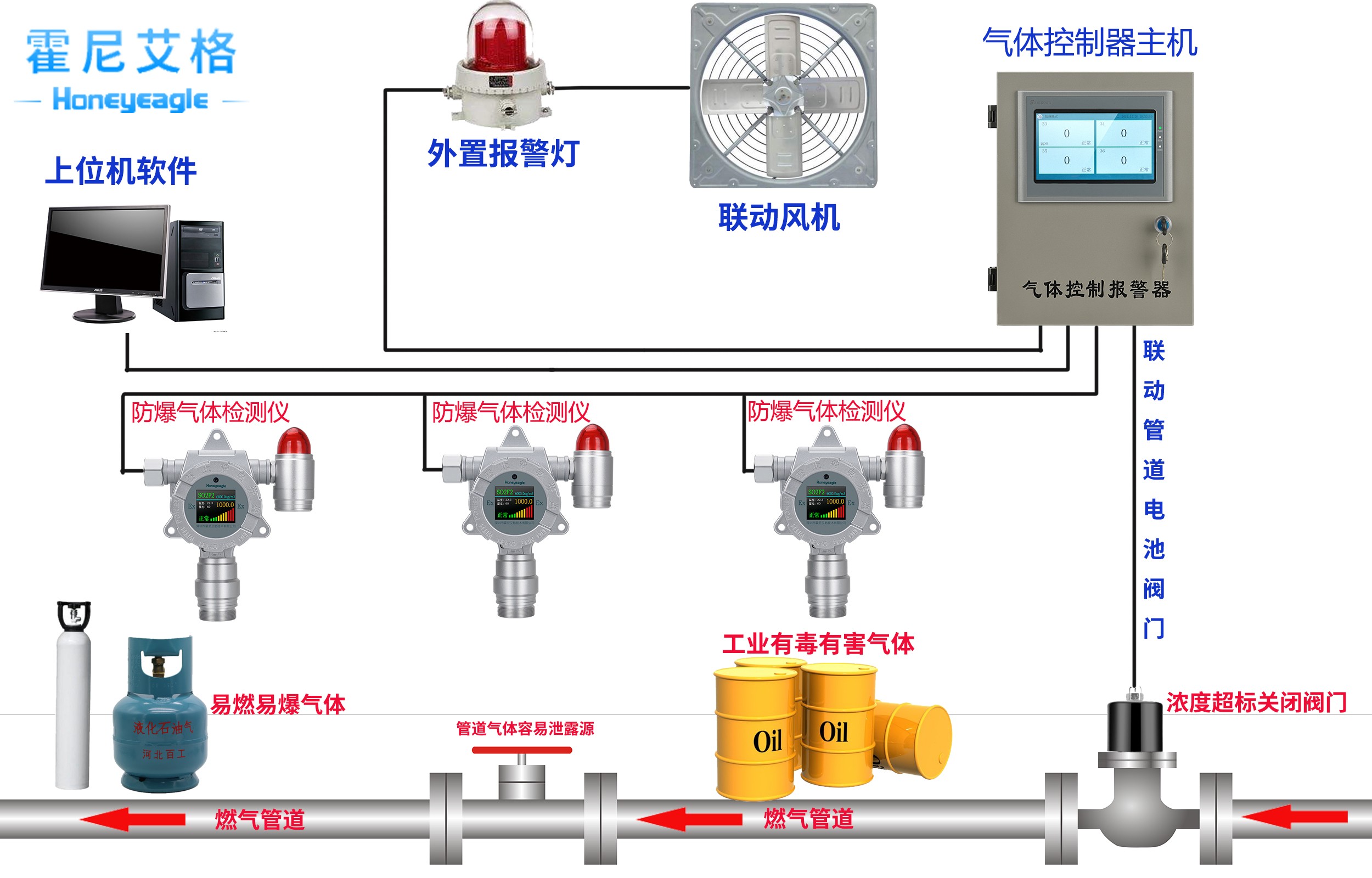
??特別提醒涉及硫化氫的生產過程應注意設備的密閉通風,安裝硫化氫氣體報警器。硫化氫及含硫的工業廢水排放前必須采取凈化措施。
硫化氫氣體報警器的產品特點與優勢:

??正確安裝硫化氫氣體報警器,硫化氫屬于有毒氣體他的密度應該比空氣重,這樣的話最好把硫化氫氣體報警器探頭放在離地面40公分左右,切記不要離地面太近放在碰撞及打掃衛生進水可能性硫化氫氣體報警器產品特點。
??1、測量準確:傳感器使用進口敏感元件,具有精確度高,互換性強,可靠性高等特點;
??2、工業化系統對接:可根據用戶需要隨時調整信號輸出,以便與DCS、PLC等工業自動化系統的工程連接;
??3、數字信號:與模擬信號4-20mA標準電流信號相比,調換前無需先進行調試,可隨時隨意調換氣體探測器的位置,維護更方便。優點準確率高,傳輸距離較遠,抗干擾好;
??4、隔爆型防爆:可用于工廠條件的Ⅰ、Ⅱ區危險場所;
??5、傳感器保護:傳感器探測頭部分采用不銹鋼材質,有效的起到防腐蝕的作用;傳感器的過濾網為不銹鋼顆粒,透氣度良好;
??6、探測器結構:氣體探測器外殼采用壓鑄鋁材質,雙腔體結構設計,避免了意外進水、近塵、抗腐蝕,而產生的故障現象,體積小,安裝方便;
??7、維修方便:內部機芯采用組件形式,現場維修只需更換組件即可完成。
深圳市霍尼艾格科技有限公司是專業從事可燃氣體報警器、可燃氣體探測器、氣體檢測報警器、安全環保檢測儀器和個體防護設備開發、生產和銷售的技術企業,產品廣泛應用于冶金、石油、化工、電力、礦山、市政、交通、消防及環保等領域




